
在抖音、小红书、微博、微信等平台已成为品牌主要宣传阵地的今天,社媒传播效果评估早已超越了“阅读量”和“点赞数”的范畴。品牌迫切需要知道的更关键问题是:
要解决这些问题,单靠人工汇总各平台后台数据不仅效率低下,更难有全局视角。您需要一款专业的社媒内容聆听与分析软件。在众多工具中,推荐新榜声量通,作为多平台社媒内容聆听及声誉管理系统,能够帮助企业一站式解决社媒传播效果评估难题。
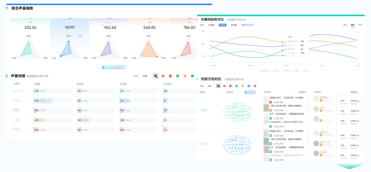
(1)全社媒渠道覆盖:声量通覆盖小红书、抖音、视频号、公众号、快手、微博和B站共7大主流社媒平台。
(2)数据全维度:同步统计品牌声量、品牌SOV、搜索指数等核心指标,甚至能追踪UGC内容的二次传播数据 —— 某游戏品牌通过声量通发现,玩家自发创作的攻略视频带来的二次传播声量,是官方内容的2.3倍。

(图源:新榜声量通)
(1)AI内容去噪:能够理解和捕捉文本中的上下文信息、和品牌的关联程度,自动去除噪音内容,提升结论的可信度。
(2)用户情感识别:自动识别作品、评论区中用户的情感(正向、负向、中性),情感识别精准度高达 90%以上,不仅能区分正负向评价,更能解析 “反讽”“多实体关系” 等复杂语境。

(图源:新榜声量通)
(3)自动提炼用户诉求:生成高频关键词云图与核心观点摘要,将分散在数万条评论中的 “包装难拆”“续航不足” 等问题自动归类,为产品迭代提供直接依据 —— 某科技品牌通过这一功能,快速收集到 20+ 精准优化建议。
(1)提供小时级预警功能,通过短信、邮件、微信服务号等多种方式及时推送预警信息,确保团队第一时间发现并响应潜在危机。

(图源:新榜声量通)
(2)负面舆情处置:对于高风险舆情,企业可采取申诉删帖、法务介入、评论区维护的方式进行处置
(3)正面信息放大:声量通可以精准筛选出与品牌关联度高的正向内容,企业可以充分利用这些正面信息,有针对性进行投放和推广,扩大信息的传播力度,提升品牌影响力。
在同一个看板上一屏对比声量数据、话题差异等,清晰量化品牌自身在竞争格局中的心智占位,为战略决策提供数据支持。

(图源:新榜声量通)
品牌无需花费数小时整理数据、制作PPT。声量通仅需5分钟即可一键生成专业、美观的多维度数据图文报告。品牌可以自定义时间范围、对比维度,系统会自动合成包括声量、情感、竞对、互动在内的全景洞察视图。

(图源:新榜声量通)
在社媒传播占据营销核心的当下,构建一套科学、系统的评估体系,已成为品牌实现精细化运营与持续增长的必然要求。
