
在品牌营销中,品牌心智(Brand Mindset)是消费者对品牌的认知、情感与行为倾向的总和。它决定了消费者是否会优先选择某个品牌,并影响其长期忠诚度。
企业若想建立强大的品牌心智,必须深入了解其构成要素,并采取科学的策略进行塑造。
品牌心智是一个多维度的综合概念,它主要体现在以下五个方面:
1. 品牌认知(Brand Awareness)
2. 品牌联想(Brand Association)
3. 品牌偏好(Brand Preference)
4. 品牌忠诚度(Brand Loyalty)
5. 品牌权威性(Brand Authority)
打造品牌心智并非一蹴而就,它需要一个持续、系统且可衡量的过程。以下是四个关键步骤,而每一步都离不开数据的支撑:
步骤一:精准定位,定义心智目标
首先,企业需要明确希望品牌在目标用户心中占据何种独特位置。这需要基于对市场、竞品和自身优势的深入分析来确定品牌的核心价值主张。
步骤二:内容传播,植入心智触点
通过一致性的品牌故事、内容营销、KOL合作、广告投放等方式, across all channels,将品牌信息持续传递给目标用户,强化品牌联想。
步骤三:用户体验,巩固心智认知
用户与产品、服务的每一次互动都是对品牌心智的验证。卓越的用户体验能够将品牌承诺转化为现实,极大提升品牌美誉度和忠诚度。
步骤四:监测与优化,动态管理心智资产
这是最为关键且常被传统企业忽视的一环。品牌心智并非一成不变,它会随着市场舆论、竞品动作和自身表现而动态变化。因此,企业必须建立一套实时监测、量化评估和快速反应的机制。
如何实现上述第四步的“监测与优化”?靠人工搜索和主观判断显然无法应对海量的互联网信息。这时,您需要一个强大的系统化工具,推荐新榜声量通。
作为多平台社媒内容聆听及声誉管理系统,新榜声量通帮助企业将品牌心智的打造过程变得可视化、可量化和可优化:
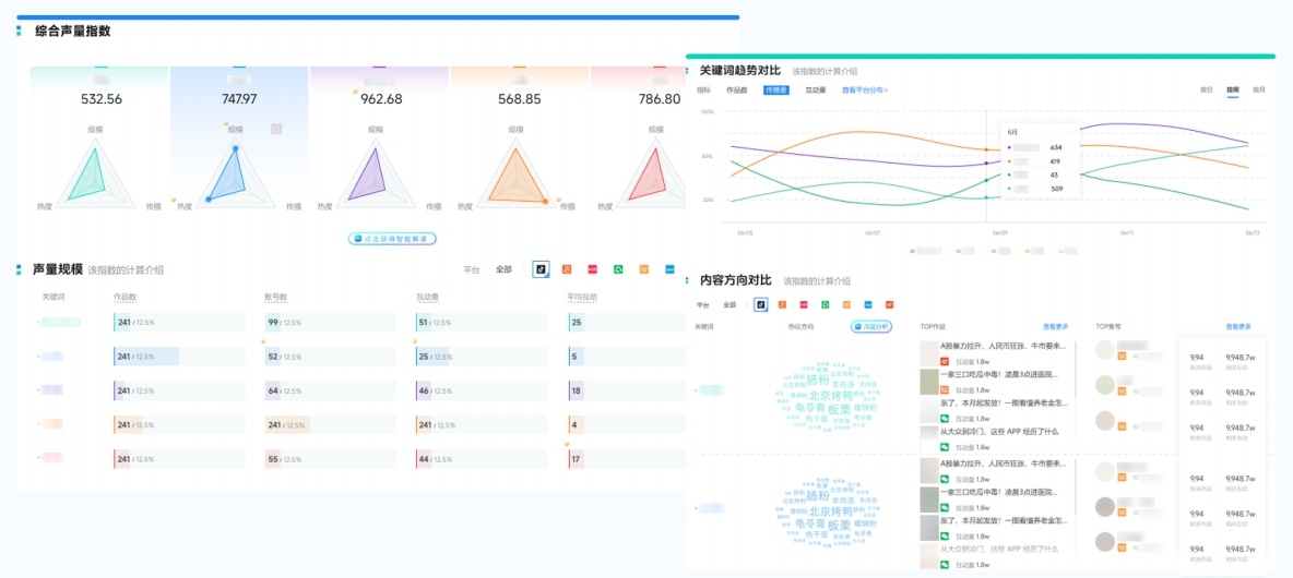
1、全方位聆听,量化心智维度
功能:一键覆盖微信、微博、抖音、小红书、B站等主流社媒平台,为品牌提供实时声量数据数据、用户热议词云等。

应用:精准量化品牌知名度(声量大小)、品牌联想(高频话题与关键词),让抽象的心智变得具体可见。
2、竞品对比,明晰心智占位
功能:轻松添加竞品监控,在同一看板上对比声量份额(SOV)、情感趋势、话题分布等。

应用:清晰了解自身品牌在竞争格局中的真实位置,发现自身的优势与短板,从而制定更具针对性的心智抢占策略。
3、洞察趋势,紧跟用户心智变化
功能:通过独家VOICE_AI技术自动聚类分析热点话题,洞察流行趋势和用户需求变化。

应用:及时发现品牌美誉度(情感正负面比例),便于企业调整内容策略,让品牌传播始终与用户心智同频共振。
4、危机预警,守护心智资产
功能:实时监测负面舆情,第一时间通过微信、短信等方式推送警报。

应用:快速响应处理,避免负面信息扩散对品牌美誉度和忠诚度造成不可逆的损害,守护来之不易的品牌心智资产。
总结而言,打造品牌心智是一个“定义-传播-体验-监测”的闭环过程。而新榜声量通正是这个闭环中的“智慧大脑”,它通过数据驱动的方式,赋能企业科学决策,全面提升市场洞察力,让您的每一步品牌建设行动都有的放矢,最终在用户心中赢得无可替代的一席之地。
即刻申请试用👉声量通
全面监测和分析社媒上与你品牌相关内容,量化营销效果,对比竞品优势,挖掘用户需求等,帮助你更好的评估营销活动效果。
