
营销活动效果评估是品牌优化策略、提升投入产出比的核心环节,但面对分散在社媒多渠道的数据时,选择合适的评估工具成为企业的首要难题。
新榜声量通作为多平台社媒内容聆听及声誉管理系统,就能覆盖从数据采集到策略洞察的全流程评估需求,能帮组品牌评估营销效果。
告别手动统计。声量通能够实时抓取品牌在全网的声量数据,并生成清晰的声量趋势图。品牌能一目了然地看到:

(图源:新榜声量通)
品牌在判断营销效果时,只检测声量数据,还不能完全评估效果,还需要了解用户情感倾向,对品牌的评价如何。
声量通拥有独家VOICE_AI技术,能够自动判断每条作品及评论区的正面、负面或中性情感,准确率高达90%。通过可视化的情感趋势图,品牌能清晰掌握活动带来的口碑变化,及时发现潜在舆情风险。

(图源:新榜声量通)
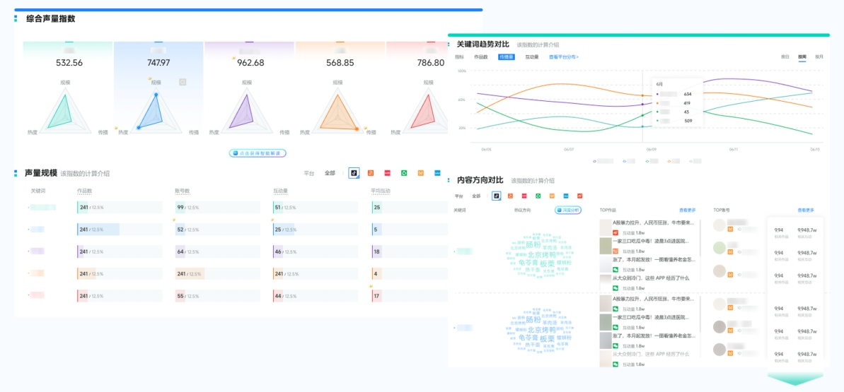
自动采集本竞品在微博、微信、抖音、小红书等7大主流社媒平台的声量数据、搜索指数、品牌SOV占比、用户情感倾向等数据,识别品牌在行业中的影响力。

(图源:新榜声量通)
声量通整合分析搜索指数、互动数据(点赞、评论、转发、收藏) 等关键指标,帮助品牌精准定位爆款内容。品牌能快速发现是哪个话题激发了用户的搜索兴趣,是哪条内容引发了用户的深度互动,从而精准评估内容的吸引力和打动力,为未来内容策略提供依据。
无需花费数小时整理数据、制作PPT。声量通仅需5分钟即可一键生成专业、美观的多维度数据图文报告。品牌可以自定义时间范围、对比维度,系统会自动合成包括声量、情感、竞对、互动在内的全景洞察视图。

(图源:新榜声量通)
评估营销活动效果需要综合品牌声量、用户互动、情感倾向、竞品对比等多个维度。声量通作为一站式社媒聆听及声誉管理系统,能帮助企业高效完成数据监测、分析和优化,让营销决策更科学、更精准。
