
在当今快节奏的商业环境中,市场分析团队常常面临一个共同挑战:如何高效完成全面、精准的社媒洞察报告?传统的人工数据收集和分析方式不仅耗时费力,还容易因信息滞后或主观偏差影响决策质量。
现在,新榜声量通AI智能分析报告功能,只需3步即可自动生成专业级全网社媒洞察报告,5分钟出结果,快速实现社媒洞察,声量通能够帮助团队:
Step 1:全数据自动采集,告别手动复制粘贴
声量通实践:
1、跨平台数据整合:自动抓取本竞品在微博、微信、抖音、小红书等7大主流社媒平台的声量数据,无需人工逐个搜索;
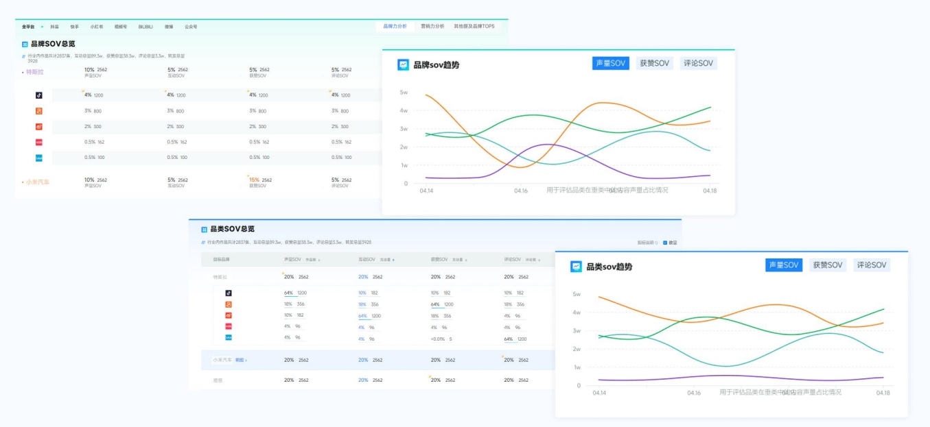
2、声量趋势可视化:自动监测声量、传播、互动等数据,并生成可视化趋势图;


3、实时数据更新:分钟级刷新,确保你的分析基于最新市场动态,不错过任何关键趋势。
Step 2:AI深度智能解析
声量通实践:
1、用户情感识别:基于升级后的AI大模型,精准分析图文、视频、评论区的用户反馈,量化正负面评价比例,并提取核心槽点关键词云,帮助企业深度了解用户反馈;

2、多场景语义识别:不同于传统NLP模型,声量通识别复杂语境,如:反讽、内容去噪等,精准度达95%。

Step 3:AI智能生成报告,5分钟输出专业级分析
声量通实践:
1、AI智能解析:自动生成包含趋势图、词云、数据表格的专业报告,突破市面上AI仅文字分析的局限;


2、5分钟生成报告:可将AI生成的图文直接贴至此处,支持自定义贴图+自由排版,5分钟出报告,报告支持一键导出。

在数字化转型的大背景下,采用智能化工具提升市场分析效率已成为企业提升竞争力的必然选择。通过自动化数据采集、智能化分析解读和可视化报告输出,企业可以大幅提升市场响应速度,实现从被动应对到主动布局的战略升级。
声量通(👈点击立即体验)作为一款高效的自动化工具,以其全平台数据采集、智能分析、实时预警和简单易操作等优势,能够帮助企业快速、准确地洞察品牌在社媒的发展趋势,让企业在市场竞争中快人一步。
