
在高度依赖口碑与信任的母婴行业,品牌社媒声量直接影响着用户决策与市场地位。新手父母在购买前,90%的概率会参考社交媒体评价。然而,碎片化信息、海量UGC内容、多平台数据孤岛,让企业陷入“看得见、抓不全、读不懂”的困境。
目前,母婴品牌靠人工统计面临以下三大痛点:
1、人工监测效率低下:手动爬取微信、小红书、抖音等平台,耗时耗力且覆盖率不足30%;
2、数据解读流于表面:仅能统计基础互动量,无法识别用户情感倾向(如“易致敏”“红屁屁”等风险关键词);
3、竞品对标缺失:难以横向对比竞品声量峰值来源,错失市场策略调整黄金期。
面对传统统计方式的局限,声量通作为多平台社媒内容聆听及声誉管理系统,为母婴企业提供了高效、精准的声量数据统计与管理方案,完美适配母婴行业的业务场景需求:
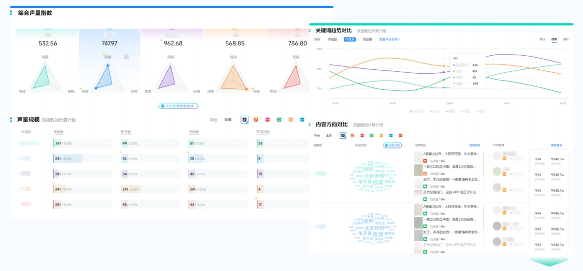
品牌通过声量通可以一站式查询品牌/产品/话题等在抖音、小红书、微博等7大平台的综合声量,此外,品牌还可以基于行业SOV数据和平台搜索指数等,综合判断其市场影响力。

(图源:新榜声量通)
关联营销活动与声量波动,并给出峰值归因解析。例如:某品牌纸尿裤在抖音达人测评后,负面声量下降40%,全域“透气”关键词提及率上升120%。

(图源:新榜声量通)
AI自动识别用户评论中的情感倾向(正面/中性/负面),定位高热度话题(如“有机奶粉”“无荧光剂纸尿裤”),并标记潜在危机舆情,预警速度提升至小时级。

(图源:新榜声量通)
支持同时监测多个竞品品牌,一键生成声量、口碑、市场份额占比、爆款内容对比等图表。

(图源:新榜声量通)
(1)负面舆情处置:
对于高风险舆情,企业可采取申诉删帖、法务介入、评论区维护的方式进行处置
(2)放大正面信息
声量通可以精准筛选出与品牌关联度高的正向内容,企业可以充分利用这些正面信息,有针对性进行投放和推广,扩大信息的传播力度,提升品牌影响力。
对于母婴行业而言,品牌声量数据的统计不仅是对传播效果的量化,更是品牌洞察市场、优化策略的核心抓手。声量通能为母婴企业提供从声量数据采集到策略落地的全流程支持,帮助企业摆脱传统统计方式的局限,精准把握市场动态与消费者需求,全面提升品牌声量与市场竞争力。
