
在信息爆炸的社交媒体时代,用户每天被海量品牌内容包围。然而,真正的竞争并非仅仅停留在“被看见”的层面,而是能否占领用户的品牌心智(Brand Mindshare)——即当消费者产生需求时,你的品牌是否能成为其脑海中的第一个首选。
作为市场负责人或品牌运营者,可能常常被一个难题所困扰:品牌心智如此抽象,我们该如何有效地衡量与管理它?
品牌心智远不止是“品牌知名度”。它衡量的是品牌在目标用户心智中的深度、广度和优先级。
它体现在:
简单来说,占领品牌心智就是赢得了用户的“心理货架”上的最佳位置。
传统上,企业通常通过市场调研、用户访谈、问卷等形式来评估品牌心智,这些方法周期长、成本高且样本有限。在数字化今天,社媒平台已成为品牌心智最大的投射场和竞技场。用户的每一次提及、点赞、分享和评论,都是其品牌心智的直接流露。
因此,量化品牌心智的核心在于对海量、实时的社媒内容进行聆听、分析与度量。关键量化维度包括:
1. 品牌提及率(Brand Mention)
衡量指标:品牌在社交媒体、新闻、论坛等平台被提及的次数。
作用:反映品牌的曝光度和讨论热度,高提及率通常意味着品牌心智较强。
2. 情感分析(Sentiment Analysis)
3. 品牌搜索指数(Brand Search Volume)
4. 社交互动数据(Engagement Metrics)
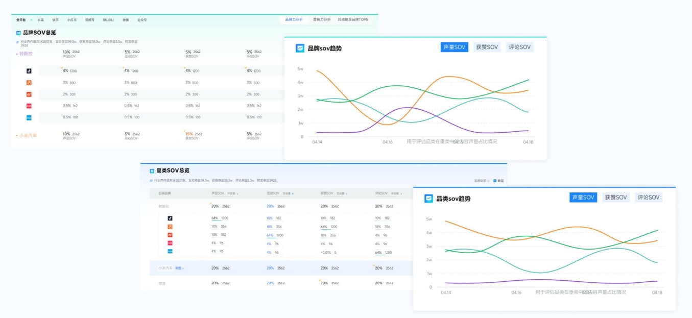
5、声量份额(Share of Voice, SOV):
6、与竞品的对比分析(Competitive Benchmarking):
新榜声量通作为一款专业的多平台社媒内容聆听及声誉管理系统,能够帮助企业实时洞察品牌声量、竞品动态及市场趋势,并提供科学的量化分析工具,助力品牌心智管理。
核心功能:
1、全媒体监测:覆盖微博、微信、抖音、小红书、B站等主流社交平台,实时追踪品牌声量;
2、品牌声量监测:实时追踪品牌在抖音、小红书等7大主流社媒平台的声量数据、SOV、搜索指数等;


3、情感分析:全面获取多平台品牌相关作品评论精准判断正负情感倾向,情感识别准确率达95%;

4、用户需求洞察:对多平台发布作品&评论情况进行AI汇总分析总结得出用户对品牌的整体印象、吐槽及建议;

5、竞品对比:一键添加竞品监控,在同一个看板上对比声量数据、话题差异等,清晰量化品牌自身在竞争格局中的心智占位,为战略决策提供数据支持;
6、品牌声誉管理:实时预警负面舆情,守护品牌心智资产,同时敏锐捕捉正面自来水,发现增长机会。
适用场景:
总结而言,品牌心智是数字化时代品牌资产的核心。要管理它,必先量化它。而量化它的最佳方式,就是利用如新榜声量通这样的专业工具,将散落在互联网各个角落的“用户心声”转化为可分析、可执行的数据资产,从而全面提升市场洞察力,让每一次品牌策略决策都有据可依。
即刻申请试用👉声量通
全面监测和分析社媒上与你品牌相关内容,量化营销效果,对比竞品优势,挖掘用户需求等,帮助你更好的评估营销活动效果。
