
新媒体运营每天都需要监测品牌声量、分析传播效果,但手动整理数据、制作报告耗时耗力。有没有一款工具能一键自动生成声量传播报告,让运营工作更高效?新榜声量通就能够实现,帮助新媒体运营团队提升效率!
在报告制作时,运营人员往往存在以下难题:
新榜声量通作为国内领先接入AI的智能社媒内容监测平台,凭借AI语义分析技术和上亿的全网数据源,能帮助企业自动抓取数据、智能分析、一键生成报告,大幅提升新媒体运营的工作效率。
那么,通过新榜声量通如何实现“一键自动生成声量传播报告”?
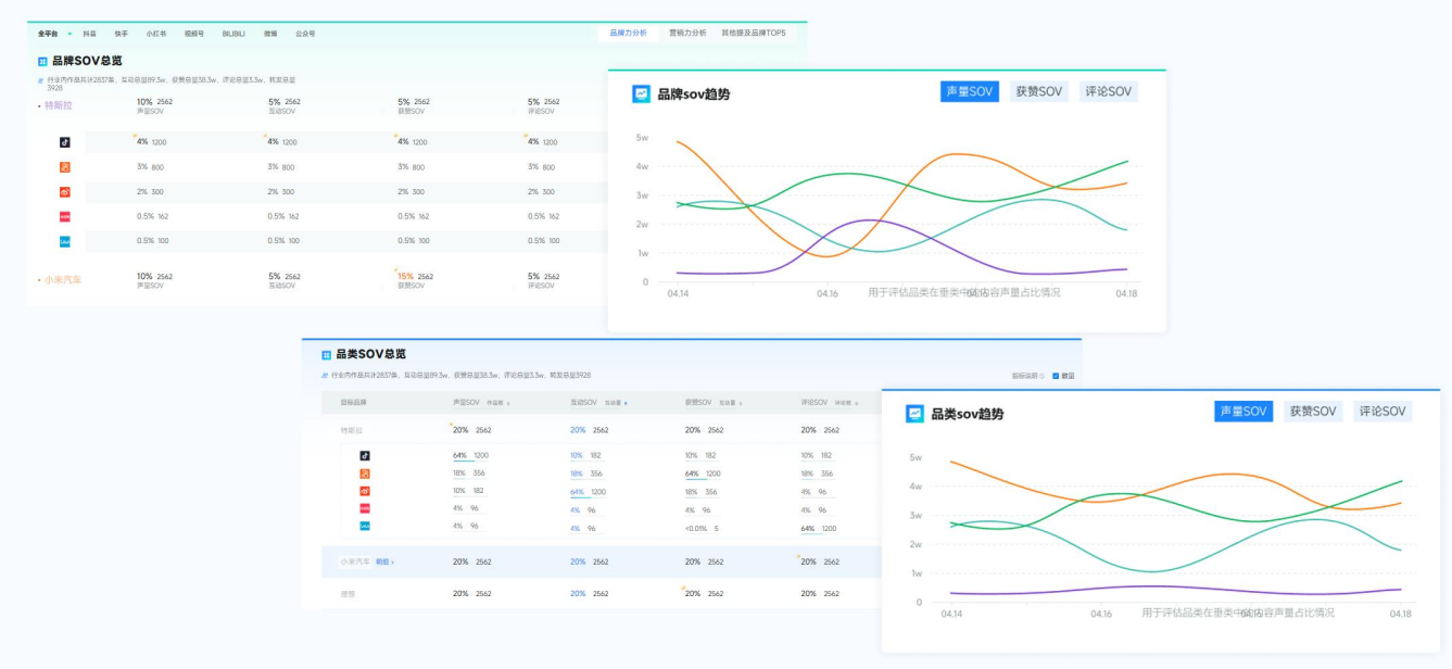
1、品牌声量实时监测:实时追踪品牌在抖音、小红书等7大主流社媒平台的声量状况、SOV、搜索指数等;


2、竞品声量对比分析:多维可视化数据看板直观展示本品与竞品差距;

3、消费者情绪分析:AI识别用户评论情绪,发现潜在舆情风险
4、AI智能分析:AI自动解析数据,并生成图文并茂的报告内容,突破市面上AI仅文字分析的局限;

5、报告生成器:可将AI生成的图文直接贴至此处,支持自定义贴图+自由排版,5分钟出报告,报告支持一键导出。

对比传统方式,声量通AI自动生成报告的优势:
对比维度 | 传统手动报告 | AI自动生成报告 |
数据采集 | 需人工逐个平台收集 | 自动抓取多平台数据 |
分析效率 | 耗时1-2天 | 5分钟生成报告 |
报告格式 | 需手动调整PPT/Excel | 支持多种模板一键导出 |
实时性 | 滞后,难以及时更新 | 数据实时更新,随时可查 |
如果你还在手动整理数据、熬夜做PPT报告,不妨试试自动化声量分析工具,能帮助新媒体运营团队节省80%以上的报告制作时间、实时掌握品牌传播效果、快速发现市场机会与风险。
