
品牌做营销效果评估时,常陷入 “数据找不全、统计耗时长、分析不联动” 的困境 —— 手动汇总各平台声量、查搜索指数,最后还没法确定数据变化是否和营销活动相关。
那么,有没有一款工具能快速、精准地解决这个问题?答案是有的,推荐新榜声量通。
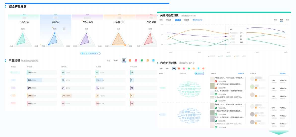
(1)覆盖范围广:声量通覆盖小红书、抖音、视频号、公众号、快手、微博和B站共7大主流社媒平台。
(2)统计速度快:数据实时更新,营销活动期间可实时查看声量变化。
(3)能追根溯源:生成 “声量趋势图” 时,能定位声量波动原因,会自动标注 “关键事件”:比如声量突然飙升,会分析具体原因,比如 “某头部 KOL 发布相关内容”等,帮助品牌快速判断声量变化是否由营销活动带动,避免误判自然流量。

(图源:新榜声量通)
(1)覆盖主流搜索引擎:支持一屏查看抖音、百度、微信、微博和小红书共5大平台的搜索指数及其趋势走向。
(2)品牌/品类SOV监测:声量通支持统计品牌、品类在行业中的声量份额,帮助企业了解本品/竞品在社媒中的知名度和影响力

(图源:新榜声量通)
(1)口碑情感分析:自动识别作品、评论区的用户情感(正面、负面、中性),比如营销活动期间声量涨了 50%,但负面评价占比从 5% 升到 20%,说明活动可能存在 “规则不清”“产品问题” 等隐患,需及时调整活动方案

(图源:新榜声量通)
(2)竞品对标:可同步对比统计品牌和竞品的声量、搜索指数、SOV、用户情感倾向等—— 比如自家品牌营销期间声量涨 30%,但竞品涨了 60%,说明自家活动的曝光力度不如竞品;自家搜索指数涨 40%,竞品只涨 10%,则说明自家活动的用户吸引力更优。

(图源:新榜声量通)
在互联网时代,仅靠人工统计品牌声量、搜索指数和用户反馈已经远远不够。声量通作为专业的社媒聆听及声誉管理工具,能够帮助企业:
未来,数据驱动的营销决策将成为品牌增长的核心引擎。
