
在数字化营销时代,社交媒体已成为品牌传播的主战场。然而,面对海量的社媒数据,许多企业仍在采用传统的人工分析方法,不仅耗时费力,还常常错失关键洞察。今天,我们将介绍如何通过新榜声量通的AI功能,让您的社媒声量传播效果分析效率提升90%。
一、传统人工分析的三大痛点:为什么你的报告总被质疑?
1、数据碎片化:跨平台数据“孤岛”难打通
2、结论主观:人工分析易陷“经验陷阱”
3、洞察滞后:错失黄金决策期
以往,品牌完成一份社媒声量传播效果的分析,平均需耗时16小时,而现在,AI只需5分钟即可完成分析。
二、AI智能分析解决方案
新榜声量通作为专业的多平台社媒内容聆听及声誉管理系统,通过AI技术实现了:
1、智能数据看板
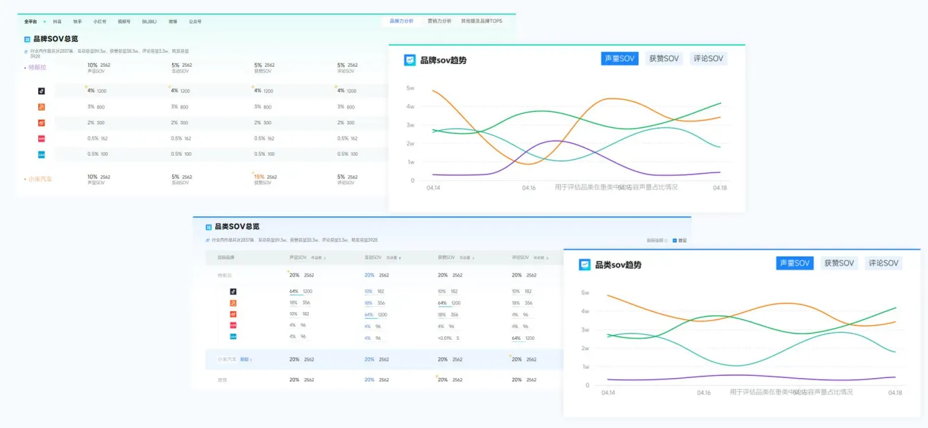
不仅实时监测品牌在各平台的声量变化趋势、还能查询品牌SOV、搜索指数等,帮助品牌判断影响力变化。


2、AI深度解析
预设5大AI分析场景,无需提问,直接点击即可获取专业结论,此外,也支持用户自定义问题,AI自动解析数据,并生成图文并茂的报告内容,突破市面上AI仅文字分析的局限;


3、智能报告生成
可将AI生成的图文直接贴至此处,支持自定义贴图+自由排版,5分钟出报告,报告支持一键导出。

随着AI技术在数据分析领域的深入应用,社媒传播效果分析正在经历从人工到智能的转变。这种转变大大提升了工作效率,真正实现数据驱动的智能营销。
点击“声量通”文案即刻申请试用 👉声量通
全面监测和分析社媒上与你品牌相关内容,量化营销效果,对比竞品优势,挖掘用户需求等,从数据收集到策略输出,声量通等专业工具的应用能让报告制作更高效、结论更精准。
