
在数字化营销时代,社交媒体已成为品牌与用户互动的核心阵地。抖音、小红书等平台上的用户评价,不仅直接影响品牌声誉,更是市场策略调整的重要依据。
然而,面对海量的UGC内容,如何快速、精准地识别正负评,并从中提炼出有价值的洞察,成为品牌运营者的一大挑战。本文将探讨高效监测社媒用户评价的方法,并分享如何通过技术工具实现声量管理的科学化与智能化。
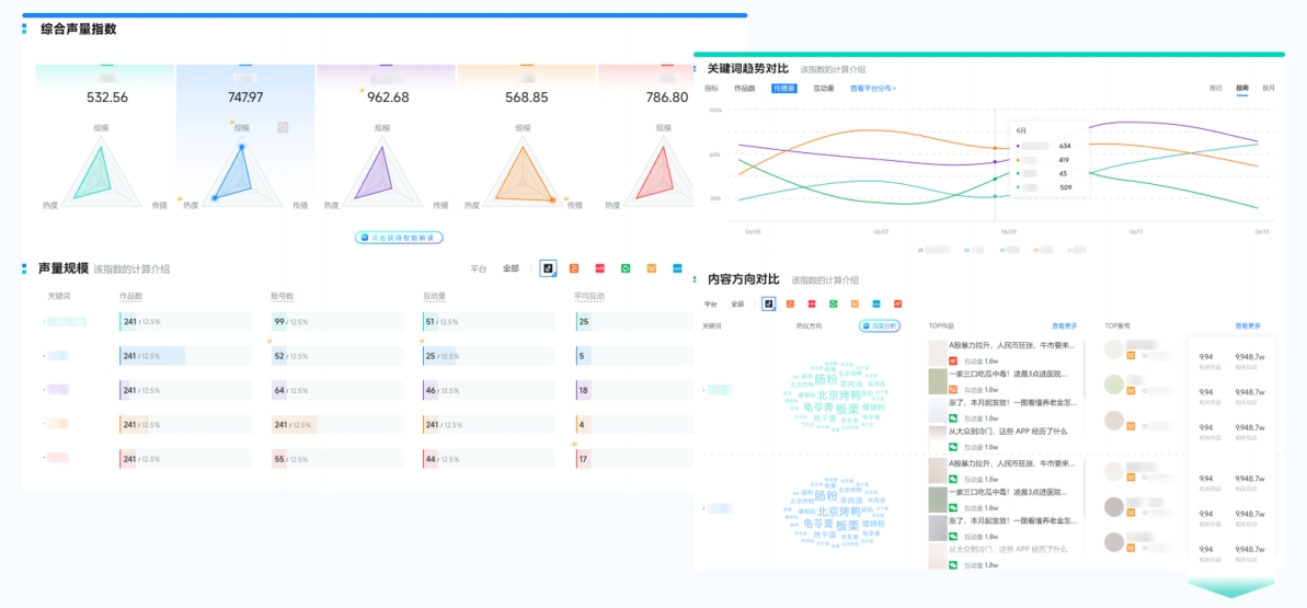
要想全面监测用户在社媒平台的正负评,品牌需建立从“数据聚合-情绪分析-趋势洞察”系统化的监测流程,但仅靠人工的话,不仅信息收集效率低下、还要自行判断用户情感,费时费力,建议品牌使用第三方多平台社媒聆听系统,推荐声量通,声量通能实现:
1、全平台内容覆盖
同步监测抖音、小红书、视频号、公众号、快手、微博、B站等主流社交平台,自动汇聚品牌相关提及,避免信息遗漏。
2、智能情感分析
基于独家VOICE_AI技术,自动识别用户评价的情感倾向(正面、中性、负面),并分类归纳,帮助团队快速聚焦关键好评与差评。

(图源:新榜声量通)
3、实时预警机制
对突发负面声量、敏感话题或危机事件设置阈值预警,通过多渠道通知,助力品牌及时响应,防范声誉风险。
4、根源追溯与话题挖掘
不仅呈现情感分布,更深入分析负面反馈的具体原因、关联话题与传播路径,为优化产品、服务或沟通策略提供依据。

(图源:新榜声量通)
5、竞品对比与行业洞察
支持同时监测竞品声量与舆论表现,在大行业中评估自身品牌声誉位置,发现潜在机会与挑战。

(图源:新榜声量通)
通过将分散的社媒反馈转化为体系化的洞察,品牌可以更主动地管理用户感知,优化体验,并在激烈的市场竞争中保持敏锐的感知力与应变力。
