
在数字化浪潮的推动下,各大社交平台已成为品牌营销的核心阵地。每天,海量的用户反馈、评价、讨论在各大平台涌现,这些声音中蕴藏着消费者对产品的真实感受、对服务的直接诉求,乃至对市场趋势的潜在判断。
然而,面对碎片化、多源头、实时流动的社媒信息,许多企业仍然面临三大难题:信息收集不全、分析效率低下、洞察转化困难。且收集用户反馈只是第一步,更重要的是对信息进行结构化处理与深度分析。一个完整的社媒反馈分析流程应包含:
为应对上述挑战,越来越多的企业开始借助专业化工具实现系统化的社媒聆听与声誉管理。例如,声量通作为一款多平台社媒内容聆听及声誉管理系统,能够为企业提供以下支持:
支持抖音、小红书、快手、公众号、视频号、微博和B站这7大主流社媒平台的内容监测,实现反馈信息的自动化抓取与汇聚,减少人工遗漏,提升信息完整性。
这是将数据转化为价值的关键环节。在此阶段,需要运用更高级的分析模型:

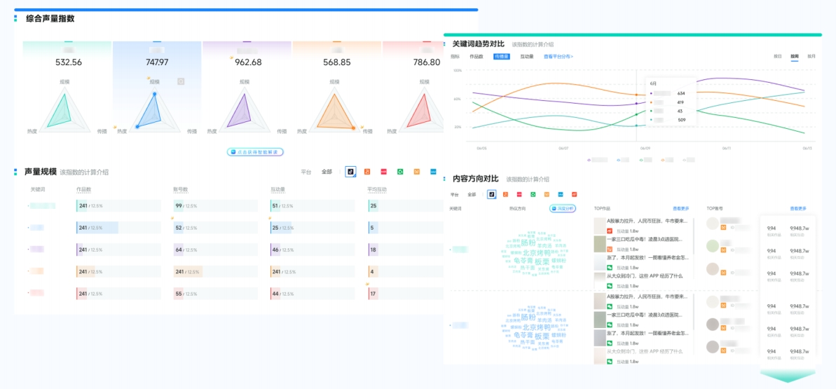
(图源:新榜声量通)

(图源:新榜声量通)

(图源:新榜声量通)
将复杂的分析结果转化为直观的可视化报告(如仪表盘、热力图、趋势图),清晰展示核心指标(声量、情感分布、热点话题、需求分布、竞品对比等),让市场、产品、公关等团队能够快速理解消费者心声和市场动态,为产品迭代、营销策略调整、客户服务优化、品牌建设等提供数据支撑。
在数字化时代,社媒反馈已成为企业洞察消费者需求的核心数据源。科学的收集与分析方法,是企业提升市场洞察力的关键。借助专业的社媒聆听与分析工具,可帮助企业突破信息处理的壁垒,实现对消费者需求的精准捕捉与深度洞察。
