
新品上市如同向市场投下一颗石子,但激起的涟漪有多大?用户是热情拥抱还是冷眼旁观?竞品是否在暗中截流?在社媒主导的消费决策时代,仅凭销量或模糊的“品牌曝光”远远不够。科学评估社媒营销效果,需要一套精准的指标体系和强大的监测工具。
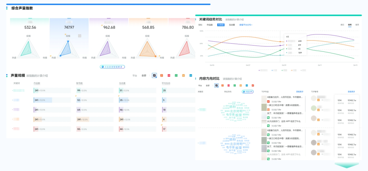
核心指标: 新品相关全网讨论声量(帖文/视频总量)、声量趋势变化(日/周波动)、热搜/热门话题上榜情况。
为什么重要? 直观反映新品引发的市场关注度、话题发酵能力和传播范围。是“爆了”还是“哑火”,声量数据一目了然。
声量通如何做? 实时抓取并整合微博、微信、抖音、小红书、B站等主流平台数据,生成清晰直观的声量趋势图及来源分布图。
核心指标: 互动总量(点赞、评论、转发、收藏)、互动率(互动量/曝光量)、优质UGC内容数量。
为什么重要? 衡量用户对内容的真实兴趣和参与深度。高互动率意味着内容真正触达并打动了目标人群。
声量通如何做? 精准统计各平台、各内容下的互动数据,并识别高互动优质内容,评估内容策略有效性。
核心指标: 情感倾向分布(正面、中性、负面评价占比)、核心口碑关键词(如“好用”、“颜值高”、“价格贵”、“bug多”)、NPS(净推荐值)趋势。
为什么重要? 直接反映用户对产品功能、体验、价格的真实感受和满意度,是产品优化和危机预警的关键。
声量通如何做? 运用独家Voice_AI语义分析技术,自动识别情感倾向,提炼高频口碑关键词,量化用户满意度,精准定位产品优缺点。
核心指标: 与主要竞品的声量份额对比、竞品用户情感倾向对比、新品在品类/赛道中的声量排名变化。
为什么重要? 了解新品在竞争环境中的真实位置,识别竞品优劣势,洞察市场机会与威胁。
声量通如何做? 支持多品牌、多产品同屏对比,一键生成声量份额图、情感对比图,清晰展示竞争态势。
核心指标: 各社媒平台(微信/抖音/小红书等)的声量贡献度与互动效果、合作KOL/KOC的曝光量、互动量。
为什么重要? 评估不同渠道和达人合作的实际效能,优化预算分配,提升营销效率。
核心指标: 讨论用户的地域分布、性别比例、年龄区间、兴趣标签、在目标人群中的声量渗透率。
为什么重要? 验证营销是否精准触达目标客群,挖掘潜在用户特征,指导后续精准营销和用户运营。
声量通如何做? 基于参与讨论用户数据,构建清晰的人群画像,分析兴趣偏好。
面对海量分散的社媒数据和复杂的分析需求,手动收集、Excel统计不仅效率低下,更易错失关键洞察。新榜声量通作为专业的多平台社媒内容聆听及声量管理系统,为企业提供一站式解决方案:
抖音、小红书、公众号、视频号、微博、快手、B站7大主流社媒平台声量数据数据实时抓取,除外,还支持监测品牌/品类SOV数据、搜索指数等,全方位帮助品牌判断市场占有率
强大的语义分析引擎,自动识别情感、提炼话题、挖掘口碑,让数据“会说话”,深度洞察用户需求。

除外,还支持AI一键生成新品营销结案报告,提高报告制作效率。

设定竞品监控,自动对比声量、口碑、份额变化,知己知彼,快人一步。

追踪合作达人内容传播链路,量化曝光、互动等,评估达人营销效果。

7x24小时全网监测,自动识别负面舆情并分级预警,助力快速响应,保护品牌声誉。
新品上市后的社媒战场,是检验营销策略的试金石。掌握科学的衡量指标,并借助新榜声量通这样强大的智能工具进行实时监测与分析,品牌才能:快速验证营销策略的有效性,及时调整优化;精准把握用户真实反馈,指导产品迭代与沟通;清晰洞察竞争格局,抢占市场先机;科学评估资源投入效率,最大化营销 ROI;有效防范潜在风险,保障品牌资产。
即刻申请试用👉声量通
全面监测和分析社媒上与你品牌相关内容,量化营销效果,对比竞品优势,挖掘用户需求等,帮助你更好的评估营销活动效果。
